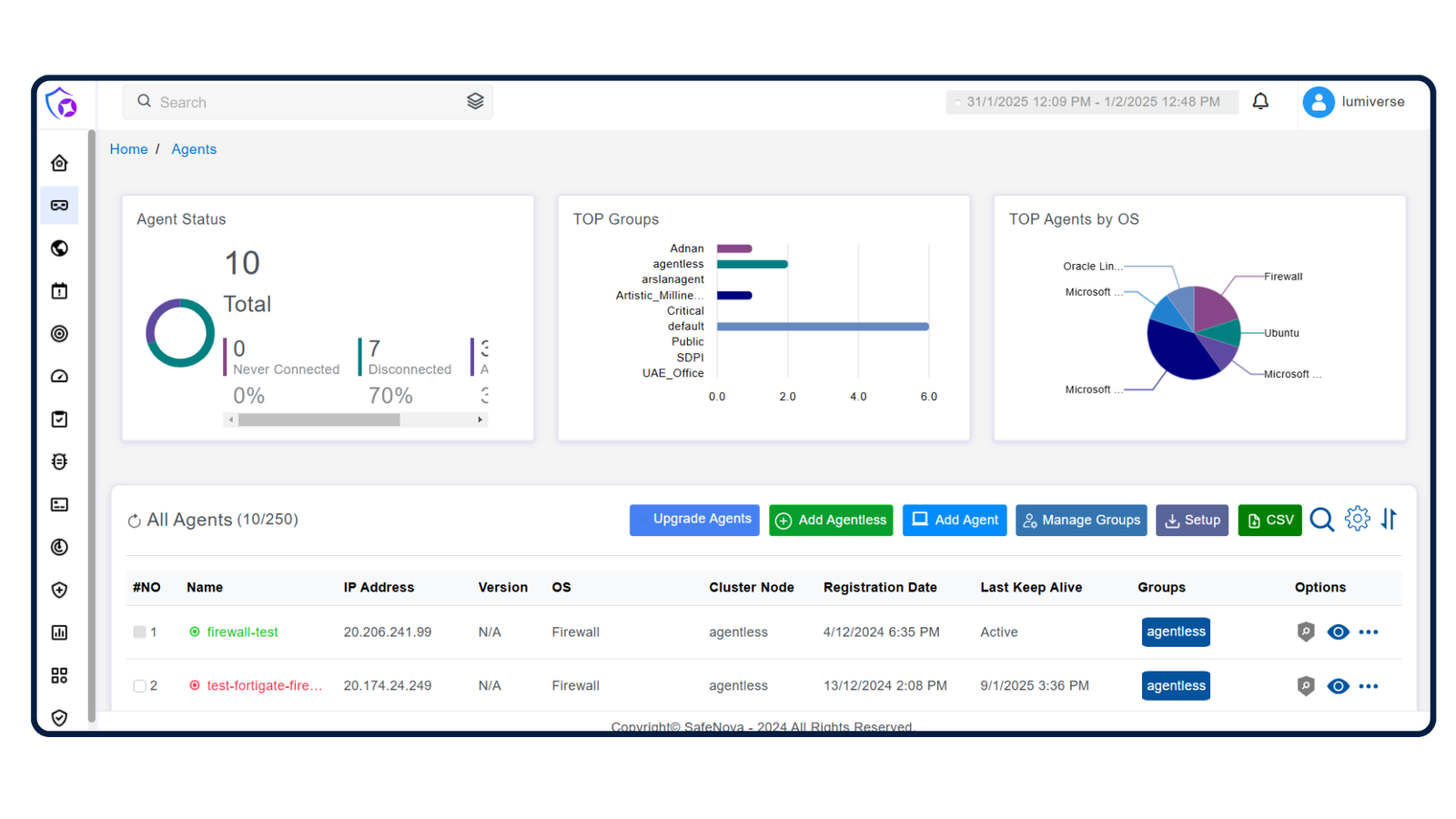
Real-time Visualization
Displays live security data on dynamic dashboards, providing immediate insights into system performance and emerging threats.
SafeNova delivers end-to-end cybersecurity solutions — from threat detection and SOC monitoring to compliance management and incident response. We safeguard your digital ecosystem 24/7.
Displays live security data on dynamic dashboards, providing immediate insights into system performance and emerging threats.
Collects and centralizes logs from servers, applications, and cloud environments — delivering real-time visibility for proactive threat detection.
Continuously monitors and identifies suspicious activities using advanced analytics and real-time event correlation to detect anomalies instantly.
Detects and analyzes malicious activities to prevent, isolate, and mitigate malware threats in real time — ensuring system integrity and continuity.
Leverages behavioral analysis to identify anomalies in user and system activity, detecting insider threats and compromised accounts effectively.
Delivers a unified view of SOC data through interactive dashboards, helping analysts understand attack patterns, prioritize alerts, and respond faster.
Our tailored assessment methodology evaluates the current, point-in-time state of your SOC capabilities along with the processes in place to effectively mature your security operations as threats continue to evolve.
Secure, scalable enterprise pricing. Fixed checkout via Razorpay. Contact sales for annual, volume & multi-site discounts.
Modular pricing with platform + per-endpoint / per-GB ingestion billing. Choose annual (recommended) or monthly billing. Contact sales for multi-site & volume discounts.